溴化锂吸收式制冷机是以水作为制冷剂,溴化锂(LiBr)
作为吸收剂的一种水制冷机组。

常压(760mmHg)下,水需要100℃蒸发, 当压力只有1/00
大气压时(绝对压力6mmHg)水能在4℃蒸发,溴化锂吸收
式制冷机就是用水蒸发来制空调用冷水。

蒸发了的水蒸汽应该排到蒸发器外面,以保证制冷过程继
续进行。因此必须连接装有强吸收力物质的容器,来吸收
蒸发了的水蒸汽,保证容器内的压力为6mmHg。

但是在4℃蒸发了的水蒸气被吸收液吸收的时候,吸收液将
放出吸收热,吸收液的温度将上升,吸收力将降低。因此
用冷却水进行冷却,防止吸收力降低。

溴化锂浓溶液因为吸收了水蒸汽而变成了稀溶液,从而失
去吸收能力,如何使溴化锂稀溶液变回到浓溶液?

溴化锂浓溶液温度较高,而溴化锂稀溶液又需要加热,为
了充分利用能源,在溴化锂浓溶液从发生器流回吸收器及
溴化锂稀溶液从吸收器输送到发生器的过程中设置了热交
换器,使二者进行热交换。

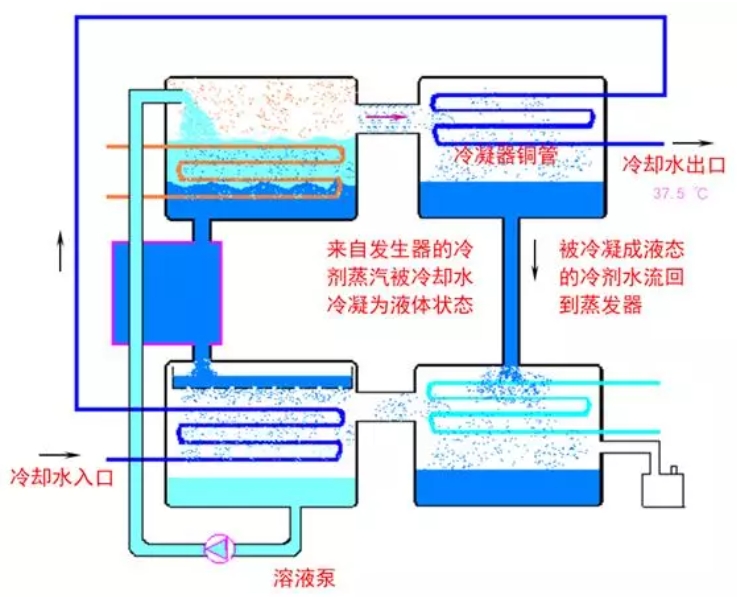
发生器当中产生的水蒸汽达到饱和后,将使溴化锂稀溶液
不能再蒸发,对于发生器内产生的水蒸汽,则通过冷凝器
铜管内的冷却水降温,使来自发生器内的水蒸汽冷凝为液
态水。


|